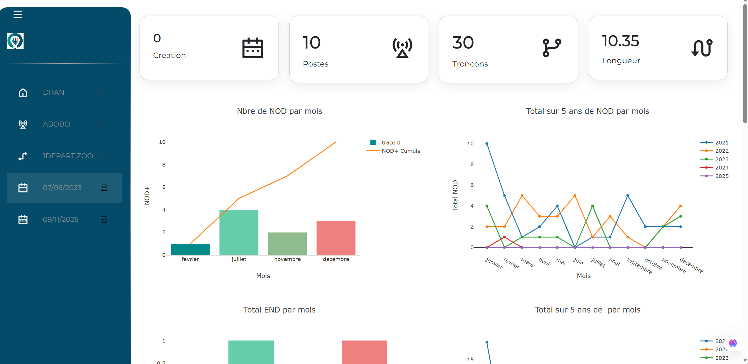
Tableau de bord web interactif d'analyse et de suivi de l’état des départs (Météo départ)

Ce tableau de bord sert à superviser l’état des départs, à analyser les causes et équipements défaillants