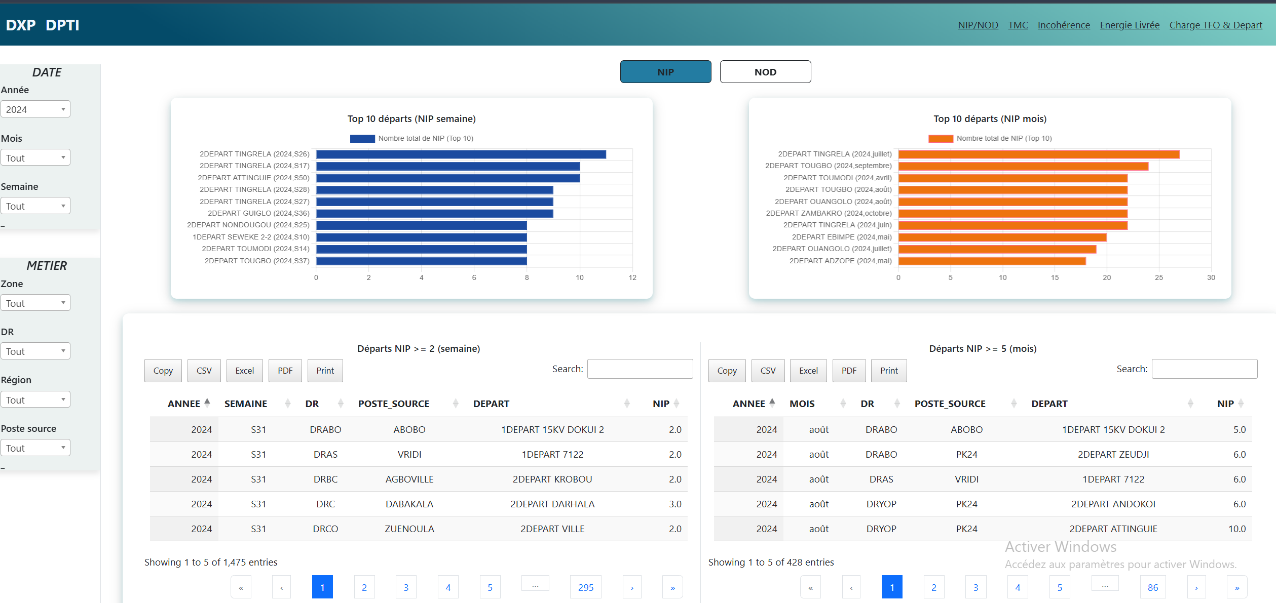
Tableau de bord DXP

Tableau de bord d'exploitation

L’objectif de ce Tableau de bord est de permettre à l’exploitant de :
Anticiper les dérives, par la détection automatique des seuils de dérive et ou des singularités
Fiabiliser les chiffres diffusés, par la détection automatique des évolutions spectaculaires et des valeurs aberrantes
Réduire les END imputables aux erreurs de saisie dans la base de données techniques BCC